L'interface d'analyse des données mise à jour du Portail des propriétaires offre une vue centralisée de la santé financière du portefeuille, des tendances de réservation et des commentaires des voyageurs. Les propriétaires utilisent ces informations pour suivre les performances, identifier les principaux leviers de revenus et comparer les données sur différentes périodes afin de prendre des décisions éclairées.
Configurez le tableau de bord du Portail des propriétaires pour partager les données analytiques avec tous les propriétaires ou certains d'entre eux. La page d'analyse des données comporte trois onglets spécialisés :
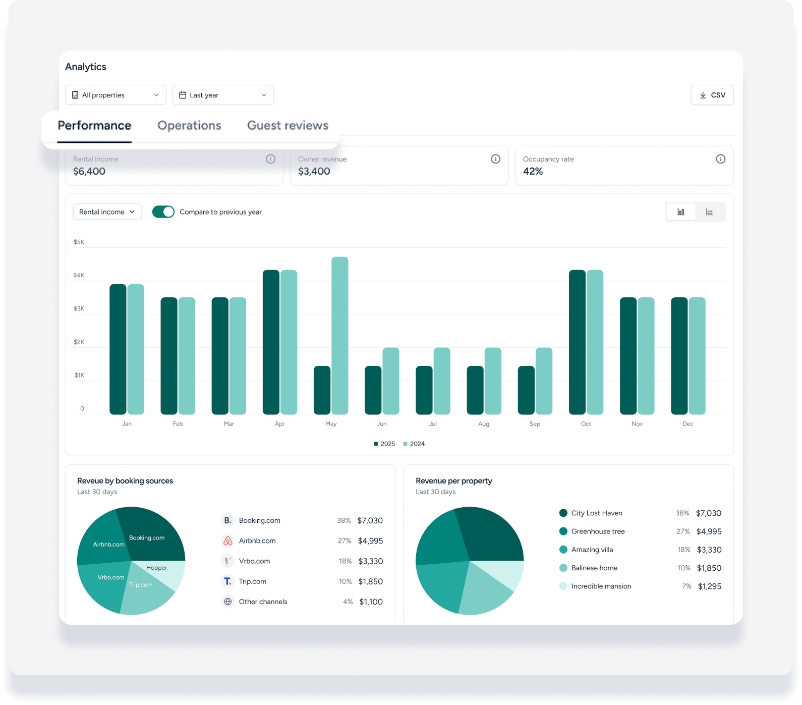
Performance : Visualisez la santé financière globale et la distribution des revenus.
Opérations : Analysez les tendances de réservation, la durée des séjours et l'engagement des voyageurs.
Évaluations des invités : Consultez les notes globales et les commentaires individuels des voyageurs en un seul coup d'œil.

Naviguez dans les onglets Performance et Opérations
Les onglets Performance et Opérations offrent des moyens flexibles de visualiser les données et de comparer les résultats d'une année sur l'autre.
Indicateurs de performance
Les propriétaires suivent la performance financière de leurs annonces grâce à ces indicateurs clés :
Revenus locatifs : Le revenu locatif net des propriétés. Ce montant correspond à la « formule du revenu net » utilisée pour le calcul des commissions par les utilisateurs non comptables, ou au « revenu locatif net » des modèles économiques utilisés par les utilisateurs comptables.
Revenu du propriétaire : Montant net dû au propriétaire. Cela correspond au « revenu du propriétaire » dans les calculs de commissions pour les utilisateurs non comptables, ou aux définitions du « revenu du propriétaire » dans les modèles commerciaux pour les utilisateurs comptables.
Taux d'occupation : Le pourcentage de nuits réservées par rapport au nombre total de nuits disponibles.
Indicateurs opérationnels
Ces indicateurs permettent de comprendre le fonctionnement quotidien de l'entreprise :
Nuits réservées : Le nombre total de nuits réservées par les voyageurs.
Demandes de renseignements de réservation : Nombre de prospects ou de réservations potentielles reçus.
Valeur moyenne des réservations : Le montant total moyen payé par le voyageur par réservation au cours de la période sélectionnée.
Durée moyenne de séjour des voyageurs : durée moyenne de séjour pour les réservations pendant la période sélectionnée.
Personnaliser les informations visuelles
Les propriétaires peuvent personnaliser l'affichage des données en fonction de leurs besoins.
-
Options de graphiques : Basculez entre les graphiques à barres (par défaut) et les graphiques linéaires pour toutes les mesures de performance et opérationnelles.

Graphiques circulaires des Revenus : Dans l’onglet Performance, le graphique « Revenus par source de réservation » indique les canaux les plus rentables. Le graphique « Revenus par propriété» permet de comparer les propriétés en un coup d’œil.
Note:
Le graphique « Répartition des Revenus du propriétaire par annonce» n'apparaît que si le propriétaire possède plus d'une propriété.
Comparer et filtrer les données
Les propriétaires peuvent affiner les données affichées pour comparer les performances actuelles à celles des années précédentes.
Pas à pas :
Utilisez le filtre de propriété en haut à gauche pour sélectionner des annonces spécifiques ou consulter l'ensemble du portefeuille.
Sélectionnez une période à l'aide des sélections rapides ( 1 semaine , 1 mois , 1 an , cumul annuel ou toutes ) ou utilisez le sélecteur de date personnalisé.
Activez la comparaison d'une année sur l'autre pour comparer les données sélectionnées avec celles de l'année précédente.
Cliquez sur Exporter au format CSV pour télécharger les données filtrées en vue d'une analyse hors ligne.
Important :
La comparaison d'une année sur l'autre n'est disponible que pour les périodes supérieures à un mois et lorsque le graphique est configuré pour afficher les regroupements par mois ou par trimestre.

Paramètres du Portail des propriétaires
Vous trouverez ci-dessous des détails sur les paramètres spécifiques du Portail des propriétaires liés à chaque section et graphique.
| Basculer | Ce qu'il contrôle |
|---|---|
| Revenu locatif net | Fiche et graphique de l'indicateur « Revenu locatif net » à destination des utilisateurs comptables |
| Revenus locatifs | Fiche et graphique de l'indicateur « Revenus locatifs » pour les utilisateurs non comptables |
| Revenus du Propriétaire | Fiche et graphique de l'indicateur « Revenus du Propriétaire ». |
| Occupation | Carte et tableau des métriques « Occupation » |
| Analyse de la plateforme | Diagramme circulaire « Répartition des plateformes » montrant les sources de réservation |
| RevPAL | Graphique circulaire « Revenus par Propriété » (nécessite la sélection de plusieurs annonces) |
| Basculer | Ce qu'il contrôle |
|---|---|
| Nuits réservées | Carte et tableau des métriques des « nuits réservées » |
| Demandes de Réservations | Fiche et tableau des métriques « Demandes de Réservations » |
| Valeur moyenne des Réservations | Fiche et graphique de l'indicateur « Valeur moyenne des Réservations ». |
| Durée moyenne du séjour des Voyageurs | Carte et graphique de l'indicateur « Durée moyenne du séjour des Voyageurs ». |
| Basculer | Ce qu'il contrôle |
|---|---|
| Afficher la note globale des Voyageurs | Résumé de l'« Avis global » incluant la note et les barres de détail |
| Afficher les Évaluations des invités | Liste « Évaluations des invités » présentant des avis individuels et un défilement infini |
La section « Évaluations des invités » est masquée si les deux options sont désactivées.